Device Bridge no output

Hello,

I am testing the Device Bridge app and succesfully collecting data from OPC UA device and ControlLogix PLC device. I go through the steps to setup the Collector, Connector, Route, Service and Publish without errors. But no matter which Connector I try, no data is going to the destination. I have tried MQTT, Influx, and ctrlX DataLayer. In Service Monitoring I can see the tags updating, but the Messages and Results tab are empty. I think this is why I don't get data at the destination but I can't see what is the root cause.

Best regards.

Brian

 

 

 

Best reply by bschmidt

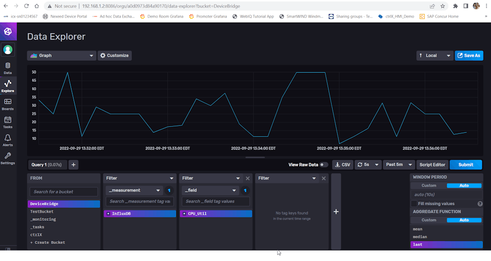
Update: I changed the Collector Type to from Dynamic Collector to JSON Collector and now I am seeing data being published. Both have a box to specify collection interval, but only JSON Collector is updating automatically at this interval.

So far I have been able to collect data from ControlLogix PLC and OPC UA and publish to ctrlX CORE Data Layer and InfluxDB. Below are a few screenshots related to the successful publishing. I tried MQTT also but have been unable to make a successful connection the Mosquitto MQTT broker (which is working with Node Red).

 

 

 

 

 

 

 

 

View original
2 replies